•
Invited to become a Mainnet validator by the Aptos team after achieving a high ranking in the Testnet genesis participation
•
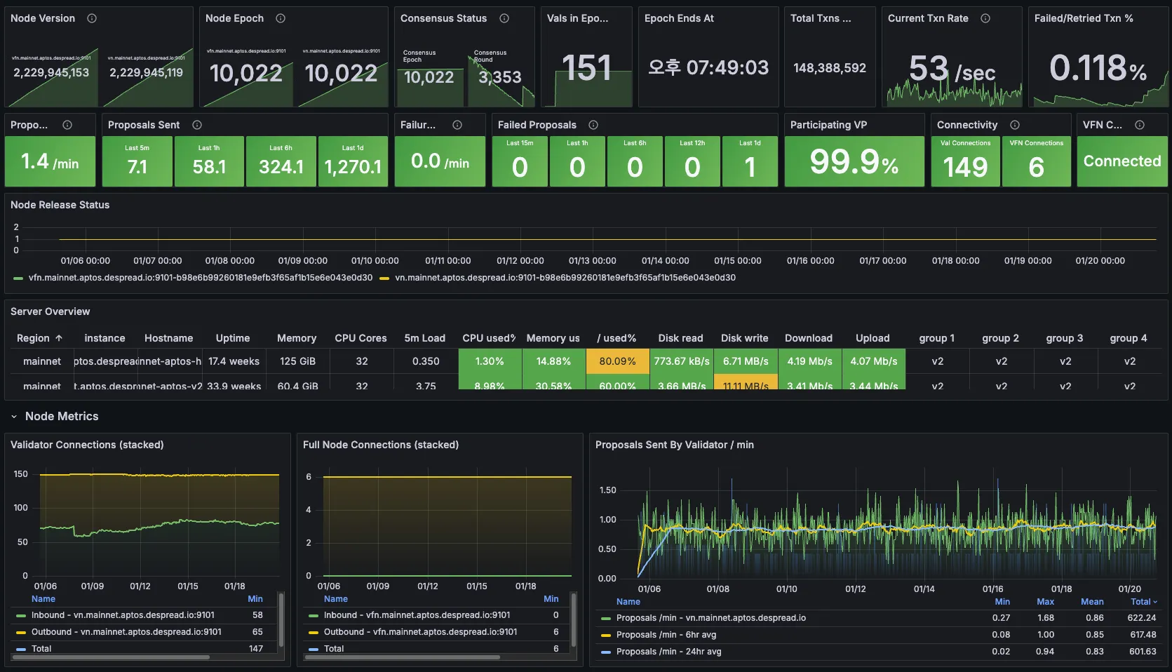
Implemented a 24/7 monitoring and alert system with HA & Zero Slashing, ensuring a 99.9% uptime SLA(Service Level Agreement)
•
Published technical article
•
Developed the Aptos Explorer included dashboard
•
We also provided an Aptos RPC node to support the community, ensuring accessibility and reliability. Real-time server status was made publicly available through despread.statuspage.io, offering transparency and trust for both the foundation and external stakeholders.
